On-premises NFS Cluster
A NFS on-premises Cluster utilizes existing physical or virtual servers as OpenNebula Hosts, integrating with and configuring on-premises infrastructure. The on-premises Cluster deployment operates using KVM hypervisors. Additionally, it integrates a NFS server that can be either in the OpenNebula Front-end or as an external server.
On-premises NFS Cluster Implementation
Users must manually provide reachable IP addresses for each Host, ensuring that SSH connectivity functions correctly and system prerequisites are already met. The default OS is Ubuntu 22.04. The networking model is implemented as follows:
- Public Networking: Requires manually provided IP addresses or previously configured public IPs. IP forwarding rules must be managed manually.
- Private Networking: Uses BGP-EVPN and VXLAN to create private Virtual Networks among provided Hosts.
You must configure an NFS server with a root NFS directory or export folder and a mount point for the NFS clients. Consult the NFS/NAS Reference for details on configuring an NFS server.
The following diagram demonstrates the required architecture:
OpenNebula Resources
The following resources, which are associated with each on-premises Cluster, are created in OpenNebula:
- Cluster: Aggregating all other resources.
- Hosts: Corresponding to the provided IP addresses.
- Datastores: Image and system datastores will be configured with shared transfer mode and will be located on the NFS/NAS server.
- Virtual Network: For public networking. This resource is configured manually.
- Virtual Network Template: For private networking.
Creating an On-premises Provision
Prerequisites
To create an on-premises Provision with NFS, you should use the On-premises Provider which is provided by default with the opennebula-form package installation.
Procedure
Select the relevant interface to create an on-premises Provision in your OpenNebula installation:
Step 1. Navigate to Infrastructure -> Clusters in the Sunstone sidebar:


Step 2. Click Create button and select the option Install a new On-Premise Cluster:




Step 3. Enter a name for the cluster in the General page the click Next:


Step 4. Select the On-Prem NFS Cluster type and click Next:


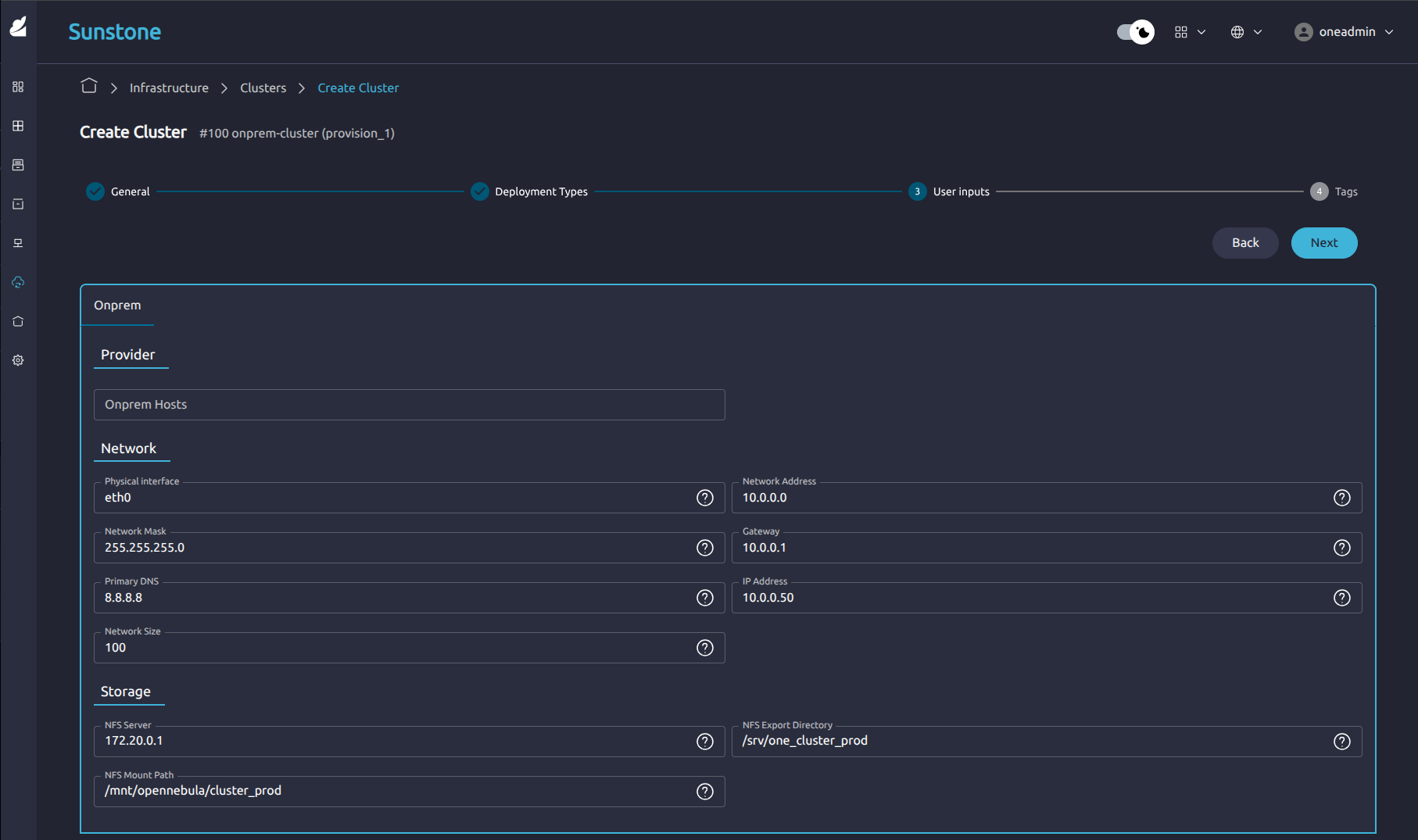
Step 5. Enter the correct configuration details in the User Inputs page. Add the correct details for your NFS server in the lower part of the form. Click Next:


Step 6. You can add optional tags to help identify the Cluster, click Finish:


Step 7. The Cluster Logs page shows the progress of the Cluster installation process:


Step 8. After reaching the RUNNING state, a full cloud cluster is available, ready to operate:


Listing templates
Create an on-premises Provision with the oneprovision create <name> --provider-id <id> command, specifying onprem as the Provider type and the ID of the associated Provider to this Provision (use oneprovider list to identify the correct Provider). This will initiate an automated process in which OneForm prompts for all required input parameters and starts the deployment:
oneprovision create onprem --provider-id 1
Please select a deployment configuration for this Provision:
0: On-Prem SSH Cluster
1: On-Prem NFS Cluster
Please type the selection number:
Select the NFS option 1, the CLI will then prompt for numerous details about the Provision, enter the appropriate details or press Enter to use defaults:
There are some parameters that require user input.
* (oneform_onprem_hosts) Host IPs [type: list(string)]
Press enter for default ([]). Enter comma-separated values:
* (oneform_tags) value of the tags to assign to the instance [type: map(string)]
Press enter for default ({}). Enter KEY=VALUE pairs separated by commas:
...
After you have created the Provision, list all the existing Provisions using the oneprovision list command:
oneprovision list
ID USER GROUP NAME STATE REGTIME
1 oneadmin oneadmin On-Prem SSH Cluster RUNNING 06/05 10:52:29
To inspect the details of a specific Provision, run the oneprovision show command. The output displays information about the generated OpenNebula objects such as Hosts, datastores, and networks:
oneprovision show 1
PROVISION 1 INFORMATION
ID : 1
NAME : On-Prem SSH Cluster
DESCRIPTION : It deploys a SSH cluster on On-Prem
USER : oneadmin
GROUP : oneadmin
STATE : RUNNING
PROVIDER ID : 1
REGISTRATION TIME : 06/05 10:52:29
PERMISSIONS
OWNER : um-
GROUP : ---
OTHER : ---
PROVISION VALUES
oneform_onprem_hosts : 0
OPENNEBULA RESOURCES
CLUSTER
ID : 2
NAME : On-Prem SSH Cluster
HOSTS
ID NAME RESOURCE_ID
3 3.74.216.118 i-006a01c592f849031
NETWORKS
ID TYPE NAME
6 vxlan private_onprem_network
DATASTORES
ID TYPE NAME
101 system_ds onprem_system_ds
102 image_ds onprem_image_ds
To create a new on-premises Provision using the OneForm API, use the following example request, replacing the appropriate parameters for your Provision:
curl -X POST "https://oneform.example.server/api/v1/provisions" \
-u "username:password" \
-H "Content-Type: application/json" \
-d '{
"driver": "onprem",
"deployment_type": "ssh_cluster",
"provider_id": 1,
"user_inputs_values": {
"oneform_onprem_hosts": 1
},
"name": "OnPrem Cluster",
"description": "Provision in OnPrem"
}'
For further details about the API, see the OneForm API Reference.
Now that you have created an on-premises NFS Cluster, learn how to Manage your Provisioned Clusters.
GIVE FEEDBACK
Was this resource helpful?
Glad to hear it
Sorry to hear that